Table of Contents
2026 Highlights
AI Insights
Intelligence built-in: Advanced AI analysis for system health monitoring
AI-powered drive health analysis compares SMART metrics from installation against current readings, combined with drive specifications, temperature trends, system workload, and reboot history. Identifies degradation trends and potential failures before they occur.

Delivers actionable reports with health status, estimated remaining life, and recommended actions.
More AI Insights coming soon for TetherBox health and performance.
Automatic Configuration
Major time-saver: Zero-touch camera setup
TetherBoxes automatically configure camera stream settings (bitrate, codec, profile, framerate, resolution) for optimal performance. Requires compatible camera with native APIs (Hikvision, Lilin, Homaxi and many others) or ONVIF.
Visual indicators highlight configuration issues with clear explanations. "Disable Defaults" toggle available for manual control.
TetherBox Health Monitoring
Proactive detection: Identify problematic units before they fail
Automatically flags units with frequent reboots (>1 in last 2 days) or unstable connections (>1 reconnect in last 2 days) with clear counts and investigation links. Health Reports highlight units requiring attention - frequent reboots suggest UPS issues, frequent reconnects indicate network instability.
Tip: Review your Health Reports to identify units with frequent reboots or unstable connections before they cause service problems.
Health Report Redesign
Clarity at a glance: Organised health reporting for your installations
Health Report email completely redesigned with colour-coded health tables - Critical Issues (red), Noteworthy (orange), Suggestions (blue), and Monitored Devices (purple). Each issue type links directly to the affected resource and relevant help documentation. Includes a comprehensive legend explaining all 19 issue types covering TetherBoxes, cameras, drives, and monitored network devices.

Monitoring Strip for ARCs
Never miss ongoing activity: Smart event workflow for monitoring stations
A new workflow designed for Alarm Receiving Centres (ARCs) and remote monitoring stations. When operators close an event that still has active analytics or motion, instead of disappearing immediately, the event moves to a Monitoring Strip on the right side of the screen - alerting operators to ongoing activity and allowing them to reopen with one click. See the Monitoring Station Operator Guide for the complete workflow.

Dramatically fewer events: By keeping events open while activity continues, a single event covers what would previously have generated multiple separate events - sites that showed thousands of events now show hundreds.
Tip: If you'd like your TetherBox professionally monitored by an Alarm Receiving Centre, or want to add police response to your site, contact TetherX Support to discuss options.
ARC Slowdown Diagnostics
Seconds, not hours: Instant root cause analysis for control rooms
New internal diagnostic tooling enables TetherX support to instantly investigate operator-reported slowdowns. In alarm receiving and control room environments, real-time operation is paramount - seconds matter when key holders or police need to be contacted during serious events. Issues that previously took hours or days to diagnose now take seconds.
Operators simply provide a 5-10 minute time window in their local timezone. Diagnostics then analyse rate limiting, temporary IP bans, server errors, TetherBox updates, service health, VPN connectivity, and request patterns across all system layers.
See Q1 2026 release notes for full details on all diagnostic capabilities.
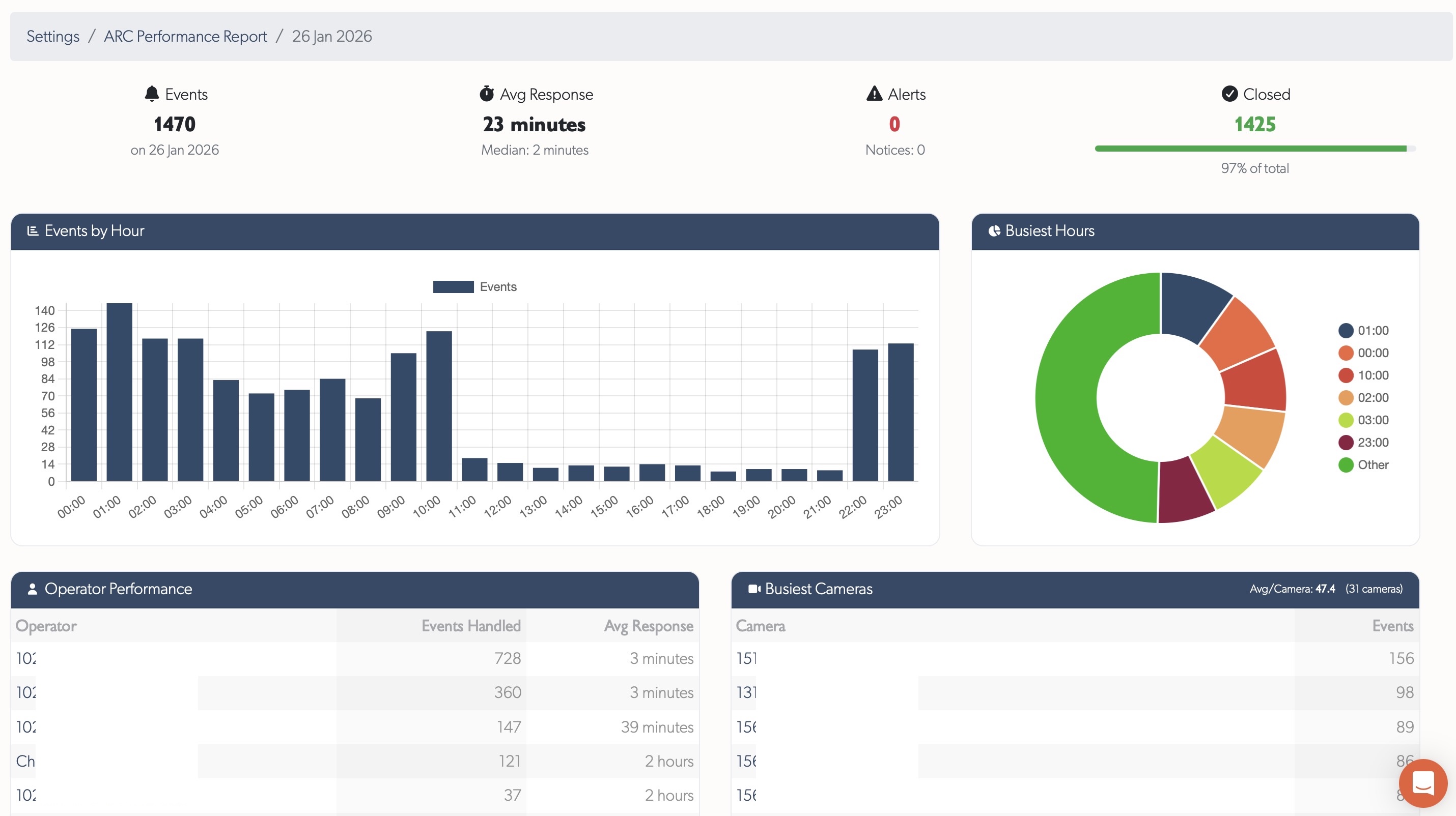
ARC Performance Reports
Actionable insights: Daily metrics for monitoring centre performance
Pre-aggregated daily reports for Alarm Receiving Centres showing event handling, operator performance, and camera activity. Trends page displays 60-day charts for events and response times. Day details show KPIs, hourly breakdowns, operator tables, and busiest cameras with direct links.

See ARC Performance Reports for full documentation.
Platform Knowledge Base
Major effort: Full help system migration to integrated platform documentation
Full knowledge base built into the platform - browse Cameras, TetherBoxes, integrations, and troubleshooting without leaving your workflow. Hashtag-based search with instant filtering, contextual help links where needed, and user comments on every article (staff moderated). Submit feature requests, bug reports, device compatibility requests, and offline reports with unique reference numbers for tracking.
Tip: Press ? or click the Help menu to search documentation, browse articles by topic or tag, and submit feature requests or bug reports.
Statistics
Platform
| Quarter | Commits | Lines Added | Lines Removed | Net Lines |
|---|---|---|---|---|
| Q1 | TBD | TBD | TBD | TBD |
| Q2 | - | - | - | - |
| Q3 | - | - | - | - |
| Q4 | - | - | - | - |
| Total | TBD | TBD | TBD | TBD |
Year-end codebase: TBD
TetherBox
| Quarter | Commits | Net Lines |
|---|---|---|
| Q1 | TBD | TBD |
| Q2 | - | - |
| Q3 | - | - |
| Q4 | - | - |
| Total | TBD | TBD |